Story starts current time as walks through vDefend DFW Security Journey.
The next day started the planing session in my favorite meeting rooms.
We return to the Network Operation Center to review our work at the end of the week
Kudos to Gemini for all the help with this comic, using AI to create this was interesting as show cases limitations of different AI tools. I believe I could pay for another tool but I wanted to test the limits with in Gemini today.
The author wishes to acknowledge the valuable contributions and review provided by Leo DeCoteau, which greatly improved the quality and accuracy of this document.
Section 1: Foundational Frameworks for Secure OT/IT Convergence
The contemporary industrial enterprise faces a fundamental tension between the operational necessity of digital transformation and the security imperative of protecting critical infrastructure. The historical model of complete physical isolation, or “air-gapping,” of Operational Technology (OT) environments is no longer tenable in an era that demands data-driven decision-making, remote monitoring, and integrated business logistics. Consequently, the architectural paradigm has shifted from absolute isolation to controlled, secured, and continuously monitored convergence. This blog post outlines a resilient architecture for OT application delivery that is founded upon three pillars of modern industrial cybersecurity: the structural segmentation of the Purdue Enterprise Reference Architecture (PERA), the prescriptive security controls of the National Institute of Standards and Technology (NIST) Special Publication (SP) 800-82 Revision 3, and the operational philosophy of a Zero Trust Architecture (ZTA). The convergence of these frameworks establishes a defensible boundary at the nexus of Information Technology (IT) and OT, enabling secure data exchange while mitigating the significant risks posed by an interconnected landscape.
1.1 The Purdue Enterprise Reference Architecture (PERA): A Model for Logical Segmentation
The Purdue Model serves as the foundational blueprint for segmenting industrial networks. It organizes Industrial Control Systems (ICS) and enterprise networks into a logical hierarchy of distinct layers, or levels, thereby separating the real-time, high-availability OT functions from the general-purpose, transaction-oriented IT systems. This hierarchical structure is not merely a network topology diagram; it is a security framework that dictates communication flows and establishes trust boundaries. A thorough understanding of each level is essential for implementing effective security controls.
Level 0 (Physical Process): This is the foundation of the industrial process, comprising the physical devices that interact directly with the physical world. Assets at this level include sensors (e.g., temperature, pressure, flow), actuators, motors, and valves. The primary security concern at this level is physical security and ensuring the integrity of the signals being sent and received.
Level 1 (Intelligent Devices): This level consists of the intelligent devices that directly monitor and manage the physical processes at Level 0. These include Programmable Logic Controllers (PLCs), Remote Terminal Units (RTUs), and Intelligent Electronic Devices (IEDs). These devices interpret data from sensors and execute commands to actuators, often operating under strict real-time constraints. They are vulnerable due to their often-limited computing power and legacy operating systems.1
Level 2 (Area Supervisory Control): This level involves the systems used by human operators to supervise and control specific sections or areas of the facility. Key components include Human-Machine Interfaces (HMIs) and Supervisory Control and Data Acquisition (SCADA) software. These systems aggregate data from Level 1 devices, manage alarms, and allow for real-time adjustments to the process.1
Level 3 (Site Operations): At the top of the OT zone, Level 3 contains systems that manage site-wide production workflows and operations. This includes assets such as data historians, alarm servers, and plant-level analytics platforms. This level represents the first line of defense between the process control environment and the enterprise IT network.
Level 4 (Business Logistics): Residing in the IT zone, Level 4 houses the business logistics systems that orchestrate manufacturing operations. These include Enterprise Resource Planning (ERP), Customer Relationship Management (CRM), and other systems crucial for business planning. Data from the OT environment is integrated here to inform high-level decision-making.
Level 5 (Enterprise Network): The highest level of the model, Level 5, encompasses the corporate IT network. This includes standard enterprise services such as email, file storage, internet access, and general user workstations. From a security perspective, this level is considered the most untrusted and is the primary source of external threats targeting the industrial environment.
The fundamental security principle of the Purdue Model is the enforcement of hierarchical data flow. Communication should be restricted to adjacent levels only. For instance, a system in the Enterprise Zone (Level 4/5) should never be permitted to communicate directly with a control system in Level 2. All traffic must be mediated and inspected as it traverses the levels, ensuring that a compromise in the less-trusted IT environment cannot directly impact the highly sensitive OT environment.
Table 1.1: Purdue Model Level Definitions and Security Characteristics
Level
Name
Typical Assets
Communication Flow
Primary Security Concern
5
Enterprise Network
Corporate Servers, Email, Internet Access, User Workstations
Unauthorized Access, Lateral Movement from IT to OT
3
Site Operations
Data Historians, Alarm Servers, Site MES
To/From Level 3.5 and Level 2
Loss of View, Manipulation of Site-Wide Production Data
2
Area Supervisory Control
HMIs, SCADA Systems, Engineering Workstations
To/From Level 3 and Level 1
Loss of Control, Manipulation of Local Process View
1
Intelligent Devices
PLCs, RTUs, IEDs
To/From Level 2 and Level 0
Manipulation of Control Logic, Denial of Control
0
Physical Process
Sensors, Actuators, Motors, Valves
Physical I/O to/from Level 1
Physical Tampering, Signal Integrity
1.2 The Industrial DMZ (Level 3.5): The Nexus of Secure Convergence
The Industrial Demilitarized Zone (iDMZ), classified as Level 3.5, is a modern, security-driven addition to the Purdue Model. It is a buffer network zone that sits between the IT and OT environments, specifically between Level 4 and Level 3. The primary purpose of the iDMZ is not to host operational applications but to serve as a dedicated security zone that enforces data security policies and prevents direct communication paths between the enterprise and industrial networks.
The iDMZ is the architectural embodiment of the shift from air-gapped isolation to secure convergence. It acts as a critical chokepoint where all traffic attempting to cross the IT/OT boundary can be terminated, inspected, authenticated, and controlled. This prevents the lateral movement of threats from the IT network into the OT environment while still allowing for the necessary, authorized flow of data, such as production data from a Level 3 historian to a Level 4 ERP system. By forcing traffic through brokered services within the iDMZ, such as proxies and application gateways, organizations can ensure that no session from the untrusted IT zone ever directly reaches the trusted OT zone.
1.3 Core Tenets of NIST SP 800-82 Revision 3: The Authoritative Guide for OT Security
NIST SP 800-82 Revision 3, “Guide to Operational Technology (OT) Security,” is the authoritative U.S. government standard for securing industrial systems. Its latest revision significantly expands its scope from a narrow focus on ICS to the broader category of OT, encompassing a wide range of cyber-physical systems, including building automation and transportation systems.
The standard provides comprehensive guidance on OT risk management, advocating for a defense-in-depth architecture and the implementation of security controls that are specifically tailored to the unique performance, reliability, and safety requirements of OT environments. A central recommendation of NIST 800-82 R3 is the implementation of robust network segmentation. The guide explicitly advises separating OT networks from IT networks and using a DMZ as a key enforcement boundary to monitor, log, and filter all inter-network traffic. This recommendation directly validates the use of the Purdue Model as a foundational architectural pattern.
Furthermore, NIST 800-82 R3 introduces the concept of an “OT overlay” for the security controls cataloged in NIST SP 800-53. This overlay provides tailored baselines of security controls for low-, moderate-, and high-impact OT systems, offering a concrete framework for selecting and implementing the specific safeguards needed to protect critical infrastructure. This blog post will leverage the OT overlay as the basis for mapping specific AVI platform capabilities to NIST-recommended controls.
1.4 Applying Zero Trust Principles to the iDMZ
The Zero Trust Architecture (ZTA), as defined in NIST SP 800-207, is a cybersecurity model founded on the principle of “never trust, always verify”. It assumes that a breach is inevitable or has already occurred, and therefore, no user or device can be implicitly trusted based on its network location, whether inside or outside the perimeter. This philosophy is perfectly suited for governing the iDMZ, which serves as the boundary between the untrusted IT world and the trusted OT world.
The iDMZ is the logical and ideal location to implement the core components of a ZTA. According to NIST SP 800-207, all communication must be secured regardless of network location, and access to resources must be granted on a per-session basis, enforcing the principle of least privilege. This means every request from an IT system to access an OT-related application service exposed in the iDMZ must be independently authenticated and authorized. The iDMZ becomes the Zero Trust boundary, and the application delivery platform within it acts as the Policy Enforcement Point (PEP), making access decisions based on dynamic, context-aware policies. This approach moves beyond static firewall rules and enables a more granular, identity-aware security posture that is essential for protecting high-value OT assets.
The synthesis of these foundational frameworks provides the intellectual underpinning for a robust and defensible architecture. The Purdue Model supplies the structural blueprint for segmentation, defining where the IT/OT boundary exists. NIST SP 800-82 R3 provides the prescriptive security guidance, defining what specific controls and architectural patterns, such as the DMZ, are required at that boundary. Finally, the Zero Trust model provides the operational philosophy, defining how those controls should function: dynamically, on a per-request basis, and with no implicit trust.
Section 2: VMware AVI Platform Architecture and Capabilities
The VMware AVI Load Balancer (formerly Avi Networks) is an application delivery platform built on a software-defined, scale-out architecture that fundamentally separates the control plane from the data plane. This architectural design is not merely a technical detail; it is a key enabler for implementing the segmented, secure architecture required by the Purdue Model and NIST 800-82 R3. Unlike monolithic hardware appliances, AVI’s decoupled nature allows for strategic placement of its components in alignment with security zone principles, providing flexibility, scalability, and centralized control without compromising the integrity of the IT/OT boundary.
2.1 Decoupled Control and Data Planes: The Foundation of Flexibility
The AVI platform is composed of two primary components that operate independently but in concert.
The Avi Controller Cluster (Control Plane): The Controller is the centralized “brain” of the AVI platform. It serves as the single point of management, policy configuration, and analytics aggregation for the entire system. For high availability, the Controller is deployed as a three-node, active-active cluster, which ensures that the management plane remains operational even in the event of a single or dual node failure. A virtual IP (VIP) address is assigned to the cluster, providing a single, resilient endpoint for all administrative and API interactions. The Controller houses the policy engine and exposes a 100% REST API, making it fully automatable and integratable with CI/CD pipelines and orchestration tools.
The Avi Service Engines (Data Plane): The Service Engines (SEs) constitute the distributed data plane. These are lightweight, high-performance load balancers that handle all application traffic. SEs are deployed as virtual machines or containers and are placed proximate to the applications they are servicing. They receive their configuration from the Controller and stream a rich set of near-real-time telemetry and logs back to it. This architecture allows the data plane to be elastically scaled out or in based on application demand, without requiring manual intervention.
This separation of planes is the cornerstone of the platform’s architectural advantage. It allows the control plane (the Controller cluster) to be deployed and managed within the IT zone, where administrative access is appropriate, while the data plane (the SEs) can be deployed in a secure enforcement zone like the iDMZ. This alignment with the Purdue Model’s segmentation goals is difficult to achieve with traditional, monolithic load-balancing appliances, which would require extending management access directly into the secure zone, thereby creating an undesirable attack vector.
2.2 High Availability and Resiliency Models
Ensuring continuous availability is a paramount concern in OT environments. The AVI platform provides robust high availability (HA) at both the control and data plane levels.
Controller Cluster HA: The three-node Controller cluster operates in an active-active model, with a leader elected to handle certain tasks but with all nodes capable of serving API requests. If the leader node fails, a new leader is elected from the remaining nodes, ensuring the management plane remains available. A two-node failure will result in a loss of quorum, hence preventing any new configurations on the control plane. If all three nodes of the control plane are offline, the data plane continues to function in a headless state. Application traffic continues to flow through the data plane; however, new configurations are only possible once the control plane is restored.
Service Engine HA Modes: The SEs, which handle the live application traffic, can be configured in several HA modes to ensure data plane resiliency. The choice of mode depends on the specific requirements for failover time, resource utilization, and scalability.
Legacy HA (Active/Standby): This is a traditional HA model where two SEs are paired. One SE is active and handles all traffic for a given virtual service, while the other remains in a standby state. Upon failure of the active SE, the virtual service fails over to the standby SE. This model is simple but does not permit active load sharing for a given virtual service or scaling beyond two SEs.
Elastic HA N+M Mode: This is the default and most commonly recommended mode. In an N+M configuration, ‘N’ SEs are actively handling traffic, while ‘M’ additional SEs are deployed as a buffer. If one of the ‘N’ active SEs fails, the Controller automatically moves its virtual services to one of the ‘M’ buffer SEs. This provides a balance between resource efficiency and failover capacity.
Elastic HA Active/Active Mode: In this high-performance model, a single virtual service is scaled out across multiple active SEs simultaneously. If one SE fails, it only results in a partial degradation of capacity for the virtual service, as the remaining SEs continue to handle their share of the traffic. This mode offers the fastest failover and is ideal for mission-critical applications where even a brief interruption is unacceptable.
2.3 Core Communication Paths and Network Requirements
A secure and functional deployment of the AVI platform requires specific communication paths to be allowed through network firewalls. Each path serves a distinct purpose and must be explicitly permitted.
Controller-to-SE Communication: The Controller communicates with the SEs over a secure channel to push configuration, check health status (heartbeats), and receive metrics and logs. This requires allowing SSH (TCP/22) and a secure control channel (TCP/8443) from the SEs management IPs to the Controller IPs.
Intra-Controller Cluster Communication: The nodes within the Controller cluster must communicate with each other to maintain quorum, elect a cluster leader, replicate configuration, and synchronize state. This requires allowing traffic between the Controller nodes on TCP ports 22, 443 and 8443.
SE-to-SE Communication: For Elastic HA modes, the SEs within a Service Engine Group send health monitoring heartbeats to each other over their data interfaces. This requires allowing traffic between the SE data IPs using TCP Ports 9001 and 4001.
Administrative Access: Human administrators and automation systems access the platform’s UI and API via the Controller Cluster VIP. This requires allowing HTTPS (TCP/443) access from authorized administrative networks to the Controller Cluster VIP.
Table 2.1: Required Network Communication Ports for AVI Platform
Section 3: Integrated Design: Deploying VMware AVI in a Purdue-Aligned Architecture
This section presents the definitive architectural blueprint for deploying the VMware AVI platform in a manner that is strictly aligned with the Purdue Model and fortified by the principles of NIST 800-82 R3. The design leverages AVI’s decoupled architecture to strategically place components in their appropriate security zones, establishing a robust and inspectable boundary between the IT and OT environments.
3.1 Strategic Component Placement
The placement of AVI components is one of the most critical architectural decisions and directly reflects the security principles of the Purdue Model.
Avi Controller Cluster in the Enterprise Zone (Level 4): The three-node Avi Controller cluster will be deployed on the IT Management Network, which resides within the Purdue Model’s Level 4. This placement is deliberate and offers several key advantages. It allows network administrators, security teams, and automation tools residing within the corporate network to access the central management and analytics plane of the AVI platform without requiring privileged access that crosses into more secure zones. Centralizing control in the appropriate administrative domain simplifies management and aligns with the principle of least privilege, as IT personnel do not need direct network access to the iDMZ or OT zones to perform their duties.
Avi Service Engines in the Industrial DMZ (Level 3.5): In accordance with the primary design constraint, the Avi Service Engines (SEs) will be deployed within the Industrial DMZ at Level 3.5. This placement positions the SEs as security gateways that proxy all application traffic flowing between the IT and OT networks. The SEs become the primary policy enforcement point, terminating connections from the less-trusted IT side, inspecting the traffic for threats, and then initiating new, clean connections to the application servers on the more-trusted OT side. This “proxy-in-the-middle” architecture is fundamental to preventing the direct propagation of threats and enforcing granular security policies at the IT/OT boundary.
3.2 Logical Network Topology and Traffic Flows
To support the strategic component placement and enforce strict segmentation, a specific logical network topology is required. This topology utilizes multiple network segments (which can be implemented as VLANs) to isolate different types of traffic and enforce the principle of least privilege at the network layer.
Network Segmentation Design:
IT Management Network (Level 4): A dedicated network segment within the corporate data center for the management interfaces of the three Avi Controller nodes and the Controller Cluster VIP.
iDMZ Management Network (Level 3.5): A dedicated network segment within the iDMZ for the management interfaces of the Avi Service Engines. The firewall policy between Level 4 and Level 3.5 must explicitly allow communication from the SE management IPs to the Controller IPs on TCP ports 22 and 8443.
iDMZ Front-End “VIP” Network (Level 3.5): This segment hosts the Virtual IPs (VIPs) for the applications being protected. It is the destination network for clients in the IT zone (Level 4/5) who are accessing OT applications. The firewall must allow application-specific traffic (e.g., TCP/443 for HTTPS) from authorized client networks to the VIPs on this segment.
iDMZ Back-End Data Network (Level 3.5): This segment is used for the SEs’ data interfaces that communicate with the back-end application servers in Level 3. The firewall policy between Level 3.5 and Level 3 must be highly restrictive, allowing traffic only from the SEs’ back-end interface IPs to the specific application servers on their required ports.
This multi-network design for the SEs within the iDMZ constitutes a form of microsegmentation within the boundary itself. It ensures that an attacker who compromises a system in the IT zone can only reach the front-end VIPs. They have no direct network path to the back-end OT application servers. To reach those servers, they would need to successfully exploit a vulnerability in the application presented on the VIP and then pivot through the AVI SE’s data plane—a significantly more complex and difficult attack path than a direct network connection.
Traffic Flow Analysis:
An administrator in the IT Zone (Level 4) connects via HTTPS to the Avi Controller Cluster VIP to configure a new WAF policy. This traffic remains entirely within Level 4.
The Avi Controller (Level 4) pushes the new policy configuration via a secure channel (TCP/8443) to the management interface of the SEs in the iDMZ Management Network (Level 3.5).
A user in the IT Zone (Level 4) opens a web browser and connects to an HMI application, resolving to a VIP on the iDMZ Front-End Network (Level 3.5).
The SE receives the connection, terminates the TLS session, and applies the WAF policy to inspect the HTTP request.
Assuming the request is legitimate, the SE uses its interface on the iDMZ Back-End Network (Level 3.5) to initiate a new, separate connection to the HMI web server in the Site Operations zone (Level 3).
The HMI server responds to the SE, which then relays the response back to the client. The client never communicates directly with the HMI server.
3.3 Data Flow Control and Policy Enforcement at the Boundary
By placing the AVI SEs in the iDMZ, they become the definitive Policy Enforcement Point (PEP) for all application-layer traffic crossing the IT/OT boundary, perfectly aligning with the Zero Trust model. This allows for the enforcement of granular security policies that go far beyond simple IP and port-based firewall rules.
The AVI platform can be configured to enforce the Purdue principle of unidirectional data flow where appropriate. For example, a Network Security Policy can be created that allows connections from a Level 4 business analytics server to a Level 3 data historian VIP, but denies any attempt by the historian to initiate connections back into the IT network. The most crucial function, however, is the termination and inspection of all traffic. By acting as a full proxy, the SEs break the network connection at the boundary, preventing attacks like malware propagation or network reconnaissance from passing directly from IT to OT.
Figure 3.1: Detailed Logical Architecture Diagram
Section 4: Implementing NIST 800-82 R3 Controls with VMware AVI
This section provides a practical mapping of specific security controls from the NIST SP 800-82 R3 OT overlay to concrete features and configurations within the VMware AVI platform. This demonstrates how the proposed architecture achieves a standards-based, verifiable security posture.
4.1 Enforcing Access Control (AC) at the IT/OT Boundary
The Access Control (AC) family of controls is fundamental to protecting the IT/OT boundary. AVI provides multiple layers of access enforcement for application traffic.
AC-3 (Access Enforcement) & AC-4 (Information Flow Enforcement): AVI enforces access and information flow policies at both Layer 4 and Layer 7. Network Security Policies function as Layer 4 access control lists (ACLs), allowing or denying traffic based on source/destination IP, port, and protocol. This can be used to restrict access to an OT application’s VIP to only authorized subnets within the IT network. More granularly, the Web Application Firewall (WAF) acts as a Layer 7 enforcement point, inspecting the content of the application traffic itself to block malicious payloads or unauthorized requests, thereby controlling the flow of information.
AC-17 (Remote Access): For web-based OT applications such as remote HMIs, the AVI platform can serve as a secure remote access gateway. By terminating the remote user’s connection at the SE in the iDMZ, AVI can enforce strong authentication policies, including integration with SAML or LDAP for multi-factor authentication, before allowing any traffic to proceed to the sensitive OT application server. All remote activity is logged and auditable through the platform.21
4.2 System and Communications Protection (SC)
The System and Communications Protection (SC) family focuses on securing the network infrastructure and the data transmitted across it.
SC-7 (Boundary Protection): The deployment of the AVI SEs within the iDMZ directly implements the core requirement of SC-7. The SEs act as managed interfaces at the boundary between the IT and OT zones, monitoring and controlling all communications that pass through them. This creates a chokepoint for inspection and policy enforcement, effectively isolating the OT network from untrusted IT traffic.
SC-8 (Transmission Confidentiality and Integrity): AVI provides robust capabilities for ensuring data in transit is protected. It can terminate TLS sessions from clients at the VIP, inspecting the decrypted traffic with the WAF. It can then re-encrypt the traffic before sending it to the back-end OT application server. This ensures that data is encrypted both on the IT side of the connection and on the OT side, creating a secure, end-to-end communication channel even if the back-end server has weak or outdated TLS capabilities.
SC-11 (Trusted Path): For critical user-to-application communications, such as an operator interacting with an HMI, AVI can help establish a trusted path. By using strong, validated SSL/TLS certificates on the virtual service, the platform provides assurance to the user’s browser that it is connecting to the legitimate, authenticated endpoint and not a spoofed or man-in-the-middle server.
4.3 Advanced WAF Protection for Critical OT Applications (e.g., HMIs, Historians)
OT applications, particularly web-based HMIs and data historian portals, are often high-value targets. They may be built on legacy code or custom platforms, making them susceptible to common web vulnerabilities. The AVI WAF provides a multi-faceted defense against these threats.
Applying OWASP CRS (Negative Security Model): The first layer of defense is the application of AVI’s default WAF policy, which is built upon the industry-standard OWASP ModSecurity Core Rule Set (CRS). This provides immediate, out-of-the-box protection against the OWASP Top 10 and other known attack signatures, such as SQL Injection (SQLi) and Cross-Site Scripting (XSS).
Implementing a Positive Security Model: The primary challenge in securing custom or legacy OT applications is that their specific vulnerabilities may not be covered by generic signature sets. A negative security model, which blocks known bad traffic, is insufficient against unknown or zero-day attacks. The AVI WAF addresses this through its machine learning-driven Positive Security Model.
Learning Mode: When a WAF policy is placed in “Learning Mode,” the AVI analytics engine observes legitimate traffic to the application. It automatically builds a profile of normal behavior, including valid URIs, parameters, request methods, and other attributes. From this profile, it generates a set of positive security rules that define what is allowed.
Tuning and False Positive Management: During the learning phase, the WAF may flag legitimate but unusual traffic as a potential false positive. The AVI UI provides explicit recommendations for these events, allowing an administrator to review the flagged transaction and, with a single click, accept a recommendation to create a specific rule exception. This streamlined workflow greatly simplifies the process of tuning the WAF policy to eliminate false positives without disabling broad categories of protection.
Phased Rollout Strategy (Detection vs. Enforcement): To prevent operational disruptions, WAF policies must be deployed in a phased manner. The policy should initially be applied to a virtual service in “Detection Mode.” In this mode, the WAF analyzes traffic and logs any rule violations but does not block any requests. After a period of monitoring and tuning to resolve any false positives, the policy can be confidently switched to “Enforcement Mode,” where it will actively block malicious traffic. This detect-then-enforce strategy is critical for gaining operational acceptance in risk-averse OT environments.
Table 4.1: NIST SP 800-82 R3 Control Mapping to VMware AVI Features
NIST Control Family & ID
NIST Control Objective
AVI Feature
Configuration/Implementation Notes
AC-3
Access Enforcement
Network Security Policy, WAF Policy
Create L4 ACLs to restrict VIP access to authorized source IPs. Apply L7 WAF rules to block unauthorized requests.
AC-4
Information Flow Enforcement
WAF Policy, L7 DataScripts
Use WAF to inspect and control application data flows. Use DataScripts for custom logic on complex flows.
AC-17
Remote Access
Virtual Service Authentication Profile
Configure virtual service to require SAML or LDAP authentication for users accessing web-based OT applications.
SC-7
Boundary Protection
Service Engine Deployment in iDMZ
Deploy SEs in the Level 3.5 iDMZ to act as the managed interface between the IT and OT networks.
SC-8
Transmission Confidentiality
SSL/TLS Profile, SSL Everywhere
Terminate and re-encrypt traffic at the SE. Apply an SSL Profile to the virtual service and the server pool.
SC-11
Trusted Path
SSL/TLS Profile with Trusted Certificates
Assign a valid, trusted certificate to the virtual service to provide authentication of the endpoint to the client.
SI-4
Information System Monitoring
WAF Policy, Anomaly Detection
Configure WAF in detection/enforcement mode. Monitor application health scores for security anomalies.
AU-2
Event Logging
Log Streaming to External Server
Configure SE Group to stream application and WAF logs in JSON format to a central SIEM for analysis and retention.
IR-4
Incident Handling
WAF Logs and Analytics
Use the detailed WAF logs and security insights dashboard to investigate alerts, identify attack vectors, and determine impact.
Section 5: Operationalizing Security: Advanced Monitoring, Logging, and Response
Deploying a secure architecture is only the first step; maintaining its security posture requires continuous monitoring, robust logging, and well-defined incident response procedures. The VMware AVI platform provides a rich set of integrated tools that move beyond simple log generation to offer deep, actionable insights into application health and security. This capability is particularly valuable in OT environments, which have historically suffered from a lack of visibility into application-layer traffic.
5.1 Continuous Monitoring with AVI Security Analytics
The AVI Controller provides a centralized dashboard for real-time monitoring of all managed applications, translating vast amounts of telemetry into easily digestible insights.
Application Health Scores: Each virtual service is assigned a Health Score from 0-100, which is a composite metric calculated from four components: Performance, Resource Penalty, Anomaly Penalty, and Security Penalty. A sudden drop in the Security Penalty score, for example, immediately alerts an operator to a potential issue, such as a DDoS attack or a spike in WAF-flagged transactions.
Security Insights Dashboard: For each virtual service, a dedicated Security dashboard provides a focused view of security-related events. This includes metrics on SSL/TLS transactions (e.g., failed handshakes, weak ciphers), DDoS attack details (e.g., attack type, mitigated traffic volume), and WAF analytics. This allows security personnel to quickly assess the security posture of an application without needing to sift through performance metrics.
Anomaly Detection: The platform’s analytics engine automatically establishes a baseline of normal behavior for each application across hundreds of metrics. It then uses machine learning to detect significant deviations from this baseline. These anomalies, such as a sudden spike in HTTP 500 error codes or an unusual increase in end-to-end latency, are flagged and can serve as early indicators of a security incident or an impending operational failure.
5.2 Centralized Logging for Forensic Analysis
While the Controller’s dashboards provide high-level insights, deep forensic analysis requires access to detailed transaction logs. AVI facilitates this by enabling the export of rich, structured logs to external Security Information and Event Management (SIEM) systems.
Configuring Secure Syslog Forwarding: The AVI platform can be configured to stream logs to an external syslog server. To ensure the confidentiality and integrity of this sensitive log data, the connection should be configured to use syslog over TLS. This requires configuring a PKI Profile on the Controller with the syslog server’s CA certificate and an SSL/TLS Profile with the Controller’s client certificate. The configuration is performed via the AVI CLI.
Leveraging JSON Log Formats: For maximum utility, logs should be exported in a structured format. AVI supports sending application and WAF logs in newline-delimited JSON (NDJSON) format. This format is easily parsable by modern SIEMs like Splunk and allows for powerful searching, correlation, and dashboarding based on specific fields within the log, such as client IP, requested URL, WAF rule ID, or response code.
Integrating with SIEM Platforms: To integrate with Splunk, a data input (e.g., TCP on port 9998) must be configured on a Splunk forwarder or indexer. A corresponding Splunk Add-on (e.g., Splunk Add-on for VMware ESXi Logs, which can be adapted) is then used to parse the incoming JSON data, extracting the fields and making them searchable within the Splunk platform. This integration transforms raw logs into a powerful forensic database.
5.3 Incident Investigation Workflow
The combination of real-time analytics on the AVI Controller and deep forensic data in the SIEM enables an efficient incident response workflow.
Alert Generation: An event, such as a WAF rule match in enforcement mode, triggers an alert. This alert is sent from the Avi Controller to the SIEM via the configured syslog-TLS forwarder.
Initial Triage in SIEM: The security analyst sees the alert in the SIEM console. The structured JSON log provides immediate context, such as the virtual service name, client IP address, and the specific WAF rule that was triggered (e.g., “SQL Injection Detected”).
Pivoting to AVI Analytics: For broader context, the analyst pivots to the AVI Controller UI and navigates to the Security dashboard for the affected virtual service. Here, they can see if this was an isolated event or part of a larger pattern, such as a distributed attack from multiple source IPs.
Deep-Dive Forensic Analysis: The analyst uses the virtual service’s “Logs” tab to perform a deep dive. They can filter for the specific transaction ID from the SIEM alert or filter by client IP. The log details provide the full, un-truncated request headers and body, showing the exact malicious payload that was blocked. This level of detail is critical for understanding the attacker’s methods and intent, and for providing definitive evidence for an incident report.
This integrated workflow bridges the often-problematic gap between real-time detection and deep forensic analysis. The AVI Controller’s analytics provide the immediate “what is happening now,” while the structured logs streamed to the SIEM provide the rich historical data needed to answer “what happened, how, and by whom.” This capability is often lacking in OT environments and represents a significant improvement in incident response readiness at the critical IT/OT boundary.
Section 6: Lifecycle Management for High-Availability OT Environments
In Operational Technology, system stability and availability are paramount. Any maintenance or upgrade activity must be meticulously planned and executed to minimize or, ideally, eliminate downtime. The architecture of the VMware AVI platform is designed with these stringent requirements in mind, offering robust procedures for backup, recovery, and zero-downtime upgrades that are essential for maintaining both the availability and the security posture of the application delivery infrastructure.
6.1 Controller Backup and Disaster Recovery
The Avi Controller cluster is the central point of configuration and management for the entire platform. A comprehensive backup and recovery strategy is therefore critical.
Backup Configuration: The AVI platform includes a native mechanism for automated, scheduled backups. This feature should be configured to export the full system configuration to a remote, secure server using SCP or SFTP. A strong, unique passphrase must be set to encrypt the backup file, ensuring the confidentiality of the configuration data. The schedule should be configured for daily backups, with a retention policy that aligns with the organization’s disaster recovery objectives.
Restore Procedure: In the event of a catastrophic failure of the entire Controller cluster, recovery is achieved through a well-defined procedure. The process involves deploying three new, factory-default Controller virtual machines with the same IP addresses as the original cluster members. Then, from the CLI of one of the new nodes, the restore_config.py script is executed. This script takes the encrypted backup file and the passphrase as input, restores the configuration, and automatically reforms the three-node cluster, including the cluster VIP. This scripted, predictable process ensures a reliable and efficient recovery of the entire management plane.
6.2 Zero-Downtime Upgrade Procedures
One of the most significant challenges in OT security is the reluctance to perform software updates due to the risk of downtime. This often leads to systems running with known vulnerabilities for extended periods. The AVI platform’s architecture directly addresses this challenge by enabling zero-downtime upgrades for the data plane.
Decoupled Plane Upgrades: The separation of the control and data planes allows them to be upgraded independently. The Controller cluster is upgraded first, followed by the Service Engine groups. This staged approach isolates the upgrade process and minimizes risk.
Controller Cluster Upgrade: The upgrade process is initiated from the Controller UI. All three nodes in the cluster are upgraded simultaneously. During this process, which typically takes several minutes, the management plane (UI and API) will be unavailable. However, the data plane is unaffected. All existing Service Engines will continue to operate on their current software version and forward application traffic without any interruption.
Service Engine Group Upgrade (Rolling Upgrade): This is the key to achieving zero data plane downtime. Once the Controller cluster upgrade is complete, the administrator can initiate the upgrade for each Service Engine Group. The Controller orchestrates a rolling upgrade process, handling one SE at a time. For a virtual service configured in an Elastic HA mode (N+M or Active/Active), the Controller’s workflow is as follows:
It places one SE in the group into a “maintenance mode.”
It gracefully migrates all virtual services from that SE to other available SEs within the same group.
Once the SE is no longer handling traffic, the Controller upgrades its software.
After the upgrade is complete and the SE is verified as healthy, it is brought back into service.
The process repeats for the next SE in the group until all SEs are running the new version.This automated, hitless process ensures that application traffic is never interrupted during the upgrade of the data plane components.
Upgrade Dry Run Feature: To further de-risk the upgrade process, AVI offers an “upgrade dry run” feature. This allows an administrator to test the upgrade in an isolated Docker container on a follower Controller node. The system performs a full upgrade of the configuration within the container and provides a detailed report of the outcome, all without impacting the live production environment. This provides a high degree of confidence that the actual upgrade will succeed.
The ability to perform zero-downtime upgrades of the data plane is a transformative capability for OT security. It directly resolves the long-standing conflict between maintaining availability and maintaining a strong security posture. By removing the operational barrier of required maintenance windows, this feature enables security teams to keep the critical enforcement points at the IT/OT boundary patched against the latest vulnerabilities, fundamentally improving the organization’s resilience to cyber threats.
Section 7: Conclusion and Strategic Recommendations
This blog has detailed a comprehensive architecture for deploying VMware AVI as a secure application delivery platform within an industrial network, grounded in the established principles of the Purdue Model and the prescriptive controls of NIST SP 800-82 Revision 3. By strategically placing the AVI Service Engines in the Industrial DMZ (Level 3.5) and the AVI Controller Cluster in the Enterprise Zone (Level 4), this design creates a robust, defensible, and highly observable boundary between the IT and OT environments.
7.1 Summary of Architectural Benefits
The integrated design presented herein offers a multitude of benefits that address the core challenges of modern OT security:
Standards-Based Security: The architecture is not based on ad-hoc decisions but is directly aligned with the Purdue Model for logical segmentation and implements specific, auditable controls from NIST SP 800-82 R3, ensuring a design that is rooted in industry best practices.
Zero Trust Enforcement: By functioning as a full proxy and Policy Enforcement Point in the iDMZ, the AVI platform enforces Zero Trust principles, ensuring that no traffic from the IT network is implicitly trusted and that all access to OT applications is explicitly authenticated, authorized, and inspected on a per-session basis.
Scalability and Resilience: The software-defined, scale-out architecture provides the elasticity to handle dynamic traffic loads, while the comprehensive High Availability models for both the control and data planes ensure the resilience required for mission-critical OT applications. The platform’s ability to self-heal by automatically migrating services from failed SEs further enhances operational continuity.
Deep Observability and Rapid Response: The platform’s integrated analytics engine, application health scores, and anomaly detection capabilities provide unprecedented real-time visibility into the security and performance of OT applications. When combined with the ability to stream rich, structured logs to a central SIEM, this creates a powerful ecosystem for proactive threat hunting and rapid forensic analysis, significantly reducing Mean Time To Resolution (MTTR) for security incidents.
Operational Viability in OT Environments: The architecture’s support for zero-downtime, rolling upgrades of the data plane directly addresses the primary operational constraint in OT environments—the intolerance for downtime. This allows security teams to maintain a strong patch posture without disrupting critical industrial processes, resolving the classic conflict between security and availability.
7.2 Implementation Roadmap
A phased implementation is recommended to ensure a smooth, low-risk adoption of this architecture.
Phase 1: Foundational Deployment and Passive Monitoring.
Actions: Deploy the 3-node Avi Controller cluster in the Level 4 IT zone. Create the necessary network segments for the iDMZ. Deploy an initial Service Engine Group in the iDMZ. Onboard a single, non-critical OT application (e.g., a development historian web portal). Apply a WAF policy in Detection Mode only. Configure log forwarding to the SIEM.
Goal: Establish the core platform and begin collecting baseline traffic data and security logs to gain visibility without any risk of production impact.
Phase 2: Policy Tuning and Initial Enforcement.
Actions: Analyze the logs and analytics from Phase 1. Use the WAF’s learning engine and log recommendations to tune the policy for the pilot application, creating exceptions for any identified false positives. Once confident, switch the WAF policy for the pilot application to Enforcement Mode.
Goal: Validate the security policy, the tuning workflow, and the incident response procedures on a non-critical application, ensuring all operational processes are sound.
Phase 3: Scaled Rollout.
Actions: Begin onboarding additional, more critical OT applications onto the platform. Repeat the “Detect -> Tune -> Enforce” cycle for each new application or group of similar applications. Scale out the Service Engine Group as needed to accommodate the increased load.
Goal: Systematically expand the security perimeter to protect all critical web-based applications at the IT/OT boundary.
Phase 4: Continuous Improvement.
Actions: Establish a regular operational rhythm for reviewing security dashboards, investigating anomalies, and tuning policies. Implement a schedule for performing zero-downtime upgrades of the AVI platform to ensure it remains patched against the latest vulnerabilities.
Goal: Transition from an implementation project to a mature, ongoing security operation focused on continuous monitoring and improvement.
By following this strategic roadmap, an organization can methodically and securely implement a modern, standards-based architecture that enables the benefits of IT/OT convergence while robustly defending its most critical assets.
Implementing a Defensible OT Architecture with VMware vDefend Distributed Firewall
The author wishes to acknowledge the valuable contributions and review provided by Joseph Polcar and Ken Hebenstreit, which greatly improved the quality and accuracy of this document.
An Architectural Guide for Aligning DFW with the Purdue Model and NIST SP 800-82 R3
Section 1: Introduction and Strategic Context
This document provides a comprehensive architectural design for leveraging the VMware vDefend Distributed Firewall (DFW) to implement the robust network segmentation required by the Purdue Enterprise Reference Architecture (PERA). This design is explicitly validated against the security controls and defense-in-depth principles mandated by NIST SP 800-82 Revision 3, “Guide to Operational Technology (OT) Security.”
This document focuses on the internal datacenter security fabric. The DFW’s unique, hypervisor-level enforcement capabilities make it the ideal platform for creating and enforcing the granular, Zero-Trust segmentation between the Enterprise Zone (Levels 4/5), the Industrial DMZ (Level 3.5), and the Site Operations Zone (Level 3).
The core objective of this design is to translate the logical zones of the Purdue Model into tangible, enforceable security policies within the NSX framework. This approach directly addresses key NIST 800-82 R3 tenets by establishing strong network boundaries, controlling information flow, and preventing unauthorized lateral movement, resulting in a defensible and standards-compliant industrial network environment.
Section 2: Core Concepts of the vDefend Distributed Firewall
The vDefend DFW is a software-defined firewall that is built directly into the hypervisor kernel. This architecture provides several fundamental advantages over traditional, appliance-based firewalls, making it uniquely suited to implementing NIST-recommended controls.
Ubiquitous Enforcement: Because the firewall is present on every host, it can enforce security policy on traffic between virtual machines on the same host and network segment. This provides true microsegmentation, a key principle of defense-in-depth, and eliminates the “hairpinning” of traffic to a physical firewall appliance.
Identity-Based Policy: DFW policies are not tied to static IP addresses. Instead, they are based on dynamic, identity-based constructs called NSX Security Groups. A group can be defined using a wide range of criteria, such as VM names, security tags, or OS versions. This allows for the creation of policies that are independent of network topology and that automatically adapt as workloads are created or moved, directly supporting the principle of least privilege (AC-6).
Centralized Management, Distributed Enforcement: All firewall policies are configured and managed from a single, centralized NSX Manager. The manager then pushes the relevant policies down to each individual hypervisor for enforcement. This model combines the simplicity of centralized management with the scalability and performance of distributed enforcement.
Section 3: Architecting PERA Zones with DFW Security Groups
The first step in implementing the design is to translate the logical levels of the Purdue Model into concrete NSX Security Groups. These groups will serve as the source and destination objects in our DFW rules.
A comprehensive tagging strategy is the foundation of this approach. Each virtual machine must be tagged with metadata that identifies its role and its place in the Purdue hierarchy.
Recommended Tagging Strategy:
Tag Scope
Tag Name
Example
PERA-Level
L4, L3.5-IDMZ, L3
A VM tagged with PERA-Level
Environment
Prod, Dev, Test
A VM tagged with Environment
Application
ERP, HMI-Portal, Historian
Identifies the specific application running on the VM.
Security Group Definitions:
Based on these tags, we will create the following high-level NSX Security Groups:
Group Name
Membership Criteria
Corresponding PERA Level
SG-PERA-L4-Enterprise
VM with Tag PERA-Level
L4
SG-PERA-L3.5-IDMZ
VM with Tag PERA-Level
L3.5-IDMZ
SG-PERA-L3-SiteOps
VM with Tag PERA-Level
L3
Section 4: DFW Policy Design for Enforcing Hierarchical Control
With the Security Groups defined, we can now construct the DFW policy to enforce the strict, hierarchical communication flows mandated by the Purdue Model. The policy will be organized into a dedicated DFW Section for clarity, with each rule explicitly mapped to its corresponding NIST 800-82 R3 control.
DFW Section: PERA Boundary Enforcement
Rule #
Name
Source
Destination
Service
Action
NIST 800-82 R3 Alignment
1
Process L4 Intra-Zone Traffic
SG-PERA-L4-Enterprise
SG-PERA-L4-Enterprise
Any
Jump to: L4 Application Segmentation
Delegates granular policy enforcement for internal L4 traffic.
2
Process IDMZ Intra-Zone Traffic
SG-PERA-L3.5-IDMZ
SG-PERA-L3.5-IDMZ
Any
Jump to: IDMZ Services Segmentation
Delegates granular policy enforcement for internal IDMZ traffic.
3
Process L3 Intra-Zone Traffic
SG-PERA-L3-SiteOps
SG-PERA-L3-SiteOps
Any
Jump to: L3 SiteOps Segmentation
Delegates granular policy enforcement for internal L3 traffic.
4
Allow IT to IDMZ
SG-PERA-L4-Enterprise
SG-PERA-L3.5-IDMZ
HTTPS, RDP, etc.
Allow
AC-4 (Information Flow Enforcement): Controls the flow of information between the IT zone and the IDMZ.
5
Allow IDMZ to OT
SG-PERA-L3.5-IDMZ
SG-PERA-L3-SiteOps
HTTPS, SQL, etc.
Allow
AC-4 (Information Flow Enforcement): Controls the flow of information between the IDMZ and the OT zone.
6
Block All Other Inter-Zone
Any
Any
Any
Drop
SC-7 (Boundary Protection): The critical “deny-all” rule that prevents all unauthorized lateral movement not explicitly allowed by the rules above.
This policy structure creates a digital “airlock.” A user in Level 4 can get to the “outer door” (the IDMZ), and the systems in the IDMZ can open the “inner door” (to the OT zone), but there is no way to open both doors at once. This directly implements the defense-in-depth and network segmentation principles of NIST 800-82 R3.
Section 5: DFW Health Checks and Operational Best Practices (NIST 800-82 R3)
Deploying the policy is only the first step. Maintaining its integrity and effectiveness requires ongoing operational discipline, directly aligning with the monitoring and maintenance controls of NIST 800-82 R3.
DFW Health Check & Rule Analysis:
Goal: Fulfill the need for a DFW health check, including identifying shadowed and redundant rules.
Implementation: Utilize vDefned Intelligence. this tool provides a powerful visualization of traffic flows and can automatically analyze the DFW rule base. They can identify:
Shadowed Rules: Rules that will never be hit because a broader rule above them in the policy already handles the traffic.
Redundant Rules: Duplicate rules that can be consolidated.
Unused Rules: Rules that have not seen any traffic over a specified period, which may be candidates for decommissioning.
NIST Alignment: This directly supports SI-4 (Information System Monitoring) by providing the tools to continuously monitor the effectiveness and efficiency of the security controls. It also supports RA-5 (Vulnerability Monitoring and Scanning) by identifying overly permissive rules that could create vulnerabilities.
Procedure and SOP Documentation Review:
Goal: Address the need for review and validation of operational procedures.
Recommendation: All operational procedures for managing the DFW must be documented. This includes:
Rule Request and Approval Workflow: A formal process for requesting a new firewall rule, including a justification, security review, and management approval.
Rule Implementation SOP: A standard operating procedure for implementing, testing, and validating a new rule.
Periodic Rule Review: A documented process for reviewing the entire DFW policy on a regular basis (e.g., quarterly) to decommission unnecessary rules and ensure the policy still aligns with business needs and the principle of least privilege.
NIST Alignment: This aligns with CM-3 (Configuration Change Control), PM-9 (Risk Management Strategy), and AC-2 (Account Management) by ensuring that access controls are reviewed and validated over time.
Gap Analysis and Recommendations:
Gap: Lack of a formal, automated process for tagging new VMs. This leads to new workloads not being placed in the correct security groups, rendering the DFW policy ineffective for those VMs.
Recommendation: Integrate NSX with an automation platform like vRealize Automation or Terraform. The deployment blueprint for any new VM should automatically apply the correct PERA-Level, Environment, and Application tags based on the request, ensuring that all workloads are protected by the DFW policy from the moment they are created.
NIST Alignment: This directly supports CM-2 (Baseline Configuration) by ensuring that all new systems are deployed with a secure, policy-compliant baseline configuration.
Section 6: Conclusion
By translating the logical zones of the Purdue Model into identity-based NSX Security Groups and enforcing communication policies with the vDefend Distributed Firewall, this design creates a powerful, scalable, and auditable security architecture. It moves beyond brittle, IP-based rules to a dynamic, software-defined model that is intrinsically and verifiably aligned with the core principles of Zero Trust and the specific control requirements of NIST SP 800-82 R3. This approach not only prevents unauthorized lateral movement but also provides the deep visibility and operational agility required to secure modern industrial environments in a standards-compliant manner.
For entities responsible for the reliability of the North American bulk electric system, compliance with the NERC-CIP (North American Electric Reliability Corporation – Critical Infrastructure Protection) standards is a fundamental requirement. These standards mandate a controls-based approach to securing critical cyber assets. VMware’s vDefend security suite, with its intrinsic, software-defined approach, provides powerful tools to implement, automate, and evidence compliance with key NERC-CIP requirements. This post will detail how vDefend’s capabilities map directly to the NERC-CIP standards, helping energy organizations protect critical infrastructure and streamline their compliance efforts.
Understanding NERC-CIP: Protecting the Bulk Electric System
The NERC-CIP standards are a set of requirements designed to secure the assets essential to operating North America’s bulk power system. The core objective is to reduce risks to the reliability of the grid by protecting against cybersecurity threats. The framework requires registered entities to identify their critical assets and implement robust security controls around them.
Key concepts in the NERC-CIP framework include:
BES Cyber Systems (BCS): These are the critical systems that, if compromised, could impact the reliability of the bulk electric system. Identifying and categorizing these is the first step (CIP-002).
Electronic Security Perimeter (ESP): A logical border created around a BCS to control all electronic access. All traffic entering or leaving the ESP must be routed through a designated Electronic Access Point and be subject to security controls (CIP-005).
System Security Management: A collection of controls related to managing ports and services, implementing security patching, and protecting against malware (CIP-007, CIP-010).
Introducing VMware vDefend
VMware vDefend is a suite of security solutions built to protect modern, virtualized data centers and private clouds. By building security directly into the infrastructure, vDefend provides a more effective and operationally simple approach to security. Its key components include:
vDefend Distributed Firewall: A software-defined firewall that delivers granular control for every workload. It excels at micro-segmentation, which is a critical tactic for creating the isolated resource segments and Electronic Security Perimeters required by NERC-CIP.
vDefend Advanced Threat Prevention (ATP): This is a multi-layered threat detection engine that includes:
Intrusion Detection/Prevention System (IDS/IPS): Protects against known, signature-based threats.
Malware Prevention: Analyzes unknown files in a safe, isolated environment to detect novel malware.
Network Traffic Analysis (NTA): Uses machine learning to baseline normal behavior and detect anomalies that could indicate an attack.
Security Intelligence: An analytics engine that visualizes traffic flows and provides automated recommendations for micro-segmentation policies, dramatically simplifying the creation and documentation of security controls.
Network Detection and Response (NDR): A correlation engine that ingests alerts from all ATP components and stitches them together into intelligent “intrusion campaigns,” providing the rich telemetry needed for incident response and reporting.
Bridging the Gap: How vDefend Implements NERC-CIP Requirements
The vDefend suite provides tangible tools to implement and automate controls across the most critical NERC-CIP standards.
NERC-CIP Standard
How vDefend Addresses It
CIP-002: BES Cyber System Categorization
Security Intelligence provides the deep visibility needed to discover and map all assets and communication flows. This helps utilities accurately identify and document their BES Cyber Systems and the assets they communicate with, forming the foundation for categorization.
CIP-005: Electronic Security Perimeters (ESPs)
The vDefend Distributed Firewall is the ideal tool for creating and enforcing ESPs precisely because an ESP is a logical border, not necessarily a physical one. By operating at the software level for every workload, the distributed firewall creates a precise, enforceable micro-perimeter around any individual or group of BES Cyber Systems. This allows for the creation of highly granular security zones that far exceed the capabilities of traditional hardware firewalls, which are tied to network topology.
CIP-007: System Security Management
The Distributed Firewall directly addresses the requirement to manage and justify all open ports and services by providing a mechanism to enforce a “default deny” policy and only allow necessary communication. The ATP suite’s IDS/IPS can be used for “virtual patching” to protect against vulnerabilities when direct patching isn’t feasible.
Security Intelligence helps establish a secure baseline configuration for an ESP. The entire vDefend suite then monitors for any deviation from this baseline. The NTA and IDS/IPS components continuously assess the environment for new vulnerabilities and threats, supporting the vulnerability assessment requirement.
CIP-008: Incident Reporting and Response Planning
The NDR and logging capabilities of vDefend provide the rich, correlated telemetry needed to detect, analyze, and respond to security incidents. The ability of the Distributed Firewall to instantly quarantine a compromised asset is a critical tool for incident containment.
Practical Application: A Use-Case Scenario
Consider a power generation utility that needs to demonstrate NERC-CIP compliance for its SCADA environment.
Identify and Categorize (CIP-002): The utility uses vDefend Security Intelligence to map all traffic to and from their SCADA servers. This process validates their inventory of BES Cyber Systems and discovers a previously unknown connection from a maintenance workstation.
Establish the ESP (CIP-005): Using the vDefend Distributed Firewall, they create a strict micro-perimeter around the SCADA servers. They define a policy that only allows traffic from specific operator consoles on designated ports. The unauthorized connection from the maintenance workstation is now explicitly blocked by the firewall policy.
Manage Ports and Services (CIP-007): The firewall policy serves as the enforceable documentation for all allowed ports and services. Any attempt to use an unapproved port is automatically blocked and logged, providing clear evidence of compliance.
Detect a Threat (CIP-010): An attacker compromises a corporate IT system outside the ESP. They begin to scan the network, hoping to find a path to the operational environment. The NTA engine, which is monitoring traffic across the data center, immediately flags this scanning behavior as anomalous.
Respond to the Incident (CIP-008): The NDR engine correlates the NTA alert with several low-level IDS alerts and presents it to the security team as a single “Reconnaissance” campaign. Because the ESP was already in place, the attack was prevented from reaching the critical SCADA systems. The security team uses the incident data to isolate the compromised IT system and begin remediation, with a full audit trail for their incident report.
Conclusion
Meeting NERC-CIP requirements demands a robust, verifiable, and auditable security posture. VMware’s vDefend suite provides the tools to move beyond traditional, rigid perimeter security and implement a modern, software-defined approach. By enabling utilities to create granular Electronic Security Perimeters, automate the enforcement of security policies, and gain deep visibility into their environments, vDefend not only helps achieve NERC-CIP compliance but also fundamentally improves the security and resilience of the critical infrastructure that powers our lives.
The concept of a trusted internal network is obsolete. NIST Special Publication 800-207, “Zero Trust Architecture,” codifies a new security paradigm for the modern enterprise: never trust, always verify. This framework moves defenses from static, perimeter-based models to one focused on users, assets, and resources. VMware’s vDefend security suite, with its intrinsic, workload-centric approach, provides the foundational tools to build and operate a true Zero Trust Architecture (ZTA). This post will detail how vDefend’s capabilities align directly with the core tenets and logical components of NIST SP 800-207, helping organizations eliminate implicit trust and build a more resilient, modern security posture.
Understanding NIST SP 800-207: The Zero Trust Mandate
NIST SP 800-207 provides an abstract definition and a roadmap for implementing Zero Trust. The core philosophy is that no actor, system, network, or service operating inside or outside the security perimeter is trusted. Instead, every access request must be thoroughly evaluated and granted on a least-privilege, per-session basis. This approach is designed to protect modern, distributed environments that include remote users, cloud services, and IoT devices.
The framework is built upon seven core tenets that shift the focus from protecting a network to protecting resources. It also defines the core logical components of a ZTA:
Policy Engine (PE): The brain (NSX Manager) of the operation. It makes the final decision to grant or deny access based on enterprise policy and input from various sources (like threat intelligence and identity systems).
Policy Administrator (PA): The component responsible for establishing and shutting down the communication path between a user and a resource, based on the PE’s decision.
Policy Enforcement Point (PEP): The component that actually enables, monitors, and terminates connections. It is the “gatekeeper” that sits in the data path. (Distributed Firewall)
Introducing VMware vDefend
VMware vDefend is a suite of security solutions built to protect modern, virtualized data centers and private clouds. By building security directly into the infrastructure, vDefend provides a more effective and operationally simple approach to implementing Zero Trust. Its key components include:
vDefend Distributed Firewall: A software-defined firewall that delivers granular control for every workload. It excels at micro-segmentation, which is a critical tactic for creating the isolated resource segments required in a ZTA. In a ZTA, the Distributed Firewall acts as the Policy Enforcement Point (PEP), as it is embedded in the hypervisor and directly controls the flow of traffic for each workload.
vDefend Advanced Threat Prevention (ATP): This is a multi-layered threat detection engine that includes:
Intrusion Detection/Prevention System (IDS/IPS): Protects against known, signature-based threats.
Malware Prevention: Analyzes unknown files in a safe, isolated environment to detect novel malware.
Network Traffic Analysis (NTA): Uses machine learning to baseline normal behavior and detect anomalies that could indicate an attack. These components provide critical threat intelligence and posture assessment data to the Policy Engine.
Security Intelligence: An analytics engine that visualizes traffic flows and provides automated recommendations for micro-segmentation policies, dramatically simplifying the creation of Zero Trust policies for the Policy Administrator.
Network Detection and Response (NDR): A correlation engine that ingests alerts from all ATP components and stitches them together into intelligent “intrusion campaigns,” providing security teams with the rich telemetry needed for the Policy Engine to make dynamic, risk-based decisions.
Bridging the Gap: How vDefend Implements the Tenets of Zero Trust
The vDefend suite provides tangible tools to implement the core principles of the NIST Zero Trust Architecture.
NIST 800-207 Tenet
How vDefend Addresses It
1. All data sources and computing services are considered resources.
Security Intelligence provides the visibility to identify and categorize all workloads, applications, and their communication flows, treating each as a distinct resource to be protected. This is the foundational step before any policy can be created.
2. All communication is secured regardless of network location.
The vDefend Distributed Firewall is location-agnostic. Because it is attached to the virtual network interface of every workload, it secures communication whether the workload is on-premises, in a private cloud, or part of a hybrid environment. It enforces the same policy regardless of the underlying network topology.
3. Access to individual enterprise resources is granted on a per-session basis.
The Distributed Firewall acts as the Policy Enforcement Point (PEP) for every session. It evaluates each new connection request against the defined security policy before allowing the session to be established, ensuring there is no lingering or implicit trust from previous sessions.
4. Access to resources is determined by dynamic policy.
vDefend policies are not limited to static IP addresses. Policies can be based on dynamic attributes like workload names, security tags, user identity, and operating system. The NSX Manager, acting as the Policy Administrator and Policy Engine, uses this rich context to make intelligent access decisions.
5. The enterprise monitors and measures the integrity and security posture of all owned and associated assets.
vDefend Advanced Threat Prevention (ATP) continuously monitors workloads. The NTA and IDS/IPS capabilities provide constant feedback on the security posture of each asset, detecting anomalies or threats. This data serves as a critical input to the Policy Engine, which can use it to alter trust decisions in real time.
6. All resource authentication and authorization are dynamic and strictly enforced before access is allowed.
The Distributed Firewall is the mechanism that strictly enforces the dynamic authorization determined by the policy engine. Access is explicitly verified for every new session, every time, with no exceptions. If a workload’s security posture changes (e.g., malware is detected by ATP), the Policy Engine can instruct the firewall to terminate the session.
7. The enterprise collects as much information as possible… and uses it to improve its security posture.
The entire vDefend suite is a rich source of telemetry. Logs from the firewall, IDS/IPS, NTA, and NDR provide a continuous feedback loop that allows security teams to analyze the effectiveness of their policies, hunt for threats, and refine their Zero Trust posture over time.
Practical Application: A Use-Case Scenario
Consider an organization migrating to a Zero Trust Architecture to protect its intellectual property (IP).
Identify Resources and Flows (Tenet 1): The security team uses vDefend Security Intelligence to map out the entire application landscape. They discover that the engineering application servers (the “resource”) communicate with a central code repository. They see not only the intended communication but also discover that some engineering servers are communicating with an unsanctioned, external file-sharing site.
Create a Micro-Segment (Tenet 2, 4): Using the vDefend Distributed Firewall, they create a micro-segment around the code repository. They define a dynamic policy stating that only workloads with the “engineering-app” security tag can communicate with workloads tagged as “code-repo” on TCP port 3306. A second rule explicitly denies any outbound traffic from the “engineering-app” group to the external file-sharing site. All other communication, regardless of its origin, is denied by default.
Enforce Per-Session Access (Tenet 3, 6): An engineer logs in. Their virtual desktop, part of the “engineering-app” group, attempts to connect to the repository. The Distributed Firewall (PEP) evaluates this specific session request against the policy, verifies it is allowed, and grants access. When the session ends, the trust is revoked. If the same desktop later tries to connect to the blocked file-sharing site, the PEP denies the session instantly.
Monitor and Respond (Tenet 5, 7): An attacker compromises a marketing server via a phishing email. They attempt to scan the network and discover the code repository. The NTA engine immediately flags this as anomalous behavior, as the marketing server has never communicated with the repository before. The NDR engine correlates this reconnaissance scan with a low-level IDS alert and presents it to the security team as a single “Lateral Movement” campaign. Because of the Zero Trust policy, the connection was already blocked by the Distributed Firewall, but the rich telemetry allows the team to instantly identify the compromised marketing server, understand the attacker’s intent, and begin remediation without any impact on the protected IP.
Conclusion
Implementing a Zero Trust Architecture as envisioned by NIST SP 800-207 requires a fundamental shift in security strategy and tooling. It demands visibility, granular control, and rich intelligence. VMware’s vDefend suite provides the foundational capabilities to make Zero Trust a reality. By enabling organizations to micro-segment their environments, create dynamic, identity-aware policies, and continuously monitor their security posture, vDefend empowers them to move beyond the legacy perimeter and build a more secure, resilient enterprise for the modern era.
This release is the base platform for VMware’s Application Network Security (ANS) division for VMware by Broadcom.
SSP replaces the older platforms for NSXi and vDefend with simplified Lifecycle Management (LCM) and OVA and VM-based deployment via installer (SSPI). This dramatically reduces the complexity of the deployment, LCM, and resource requirements.
One goal of this release was to achieve feature parity with the old platform, as well as provide one major new feature, the Proof of Value (POV) report.
The second goal was to prepare the platform to be the focal point of all new features and to manage the entire ANS suite of products. Going to repeat the statement, “prepare the platform to be the focal point of all new features and to manage the entire ANS suite of products.” You can see that I expect big things from SSP. This will not happen overnight, but I would expect multiple releases yearly that will drive the product to reach this goal.
Simplified Network Requirements:
Three FDQN address: SSPI, SSP, SSP-Service
SSPI (Single IP address) is your one stop shop for LCM and to start any troubleshooting for platform that is needed.
SSP is first IP Pool you will need (10-16 IPs) and SSP-Service is second up pool you will need (6-12)
Simplified Sizing: Three control VMs (4 vCPU and 8GB each) and 4-10 worker VMs (16 vCPU and 64GB each) total disk stroage is approximately 4TB.
If you are vDefend firewall only customer minimum requirement is 4 worker nodes, for ATP customers requirement is 5 worker nodes to this minimum requirement supports up to 57M flows per day.
Most likely you will get much prettier archtiecture drawings from the official release documents:
POV Report:
This reports provides a security score based on level of segmentation you have achieved with vDefend Distributed Firewall. Score 0-95 is given as the last 5% is all about contuinued improvement of security policy. I see couple use cases for this report, one snapshot in time show you where are on your segmentation journey with datapoints that can include obsolete OS, Obsolete protocols, blast radius and other factors. The second use case is reporting progress today we have score 45, over next 3 months our goal is to achieve score of 75 and so forth.
Distributed Firewall (DFW) has been a key concept in security datacenter for about a decade. The ability to do an L3-L7 firewall with inline speed and very low resource consumption is one of the critical aspects of vDefend (DFW). IDPS adds another layer of visibility but comes at a higher cost when it comes to computing resources.
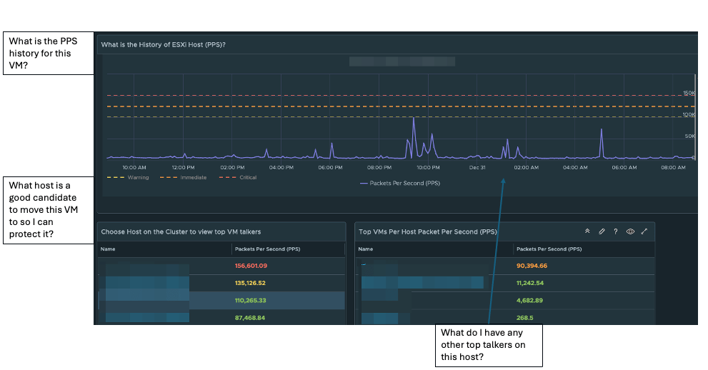
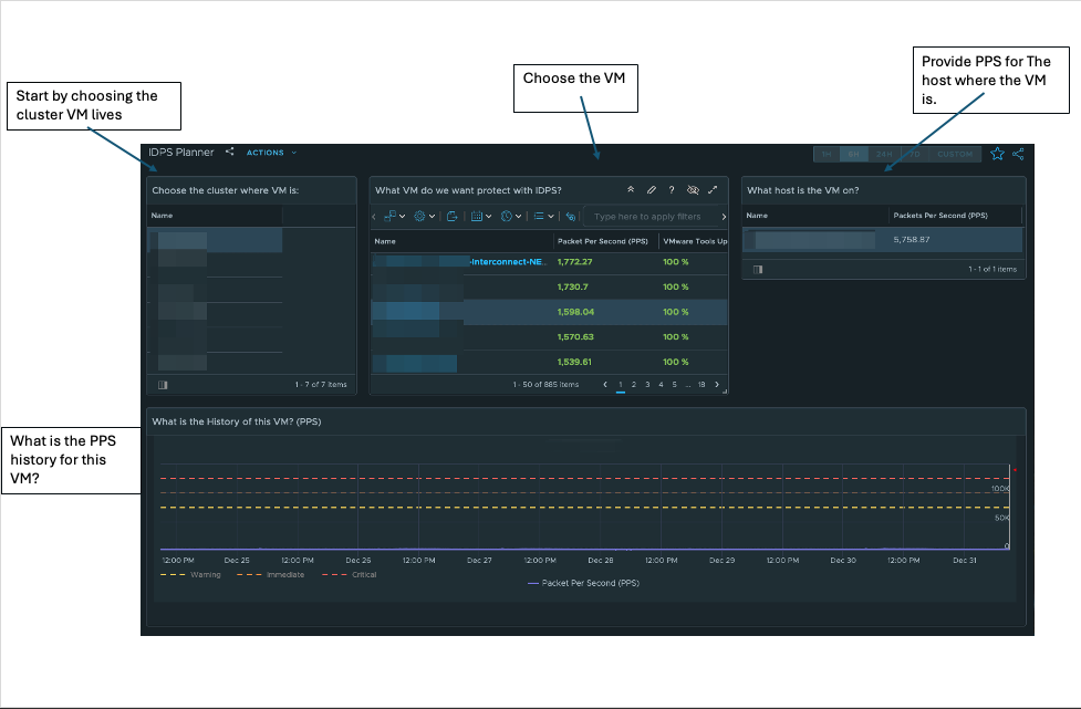
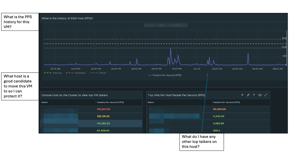
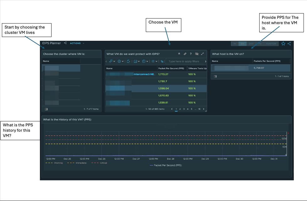
To help plan to gain IDPS visibility and protection for sensitive/crown jewel applications, I have created a vRealize Operations (vROps) dashboard to assist with planning.
In the first half of the dashboard, you will choose the VMs you want to gain IDPS visibility/protection. As of NSX 4.2.1, you want to keep the number of Packets Per Second (PPS) under 150K; anything over 150K per second will cause packets not to be inspected. It will fail open so as not to interrupt the data plane (data flow).
The second half of the planner shows the host’s PPS history and other VMs on that host. One thing to note about the history of PPS is backup windows and other activity that might cause large spikes regularly.
How to create an IDPS Planner:
In vROps:
Go to configure – > Policy – > Policy Definition – >
Edit the Default Policy (Click Edit Policy)
Click on Metrics and Properties
Select Object Type, choose vCenter
Host System
Virtual Machine
Metrics -> Network -> Packets Per Second change to Activate
After you Activate both, go to Visualization, choose Dashboard
Manage
click on three dots (…) and import dashboard zip
click on views
manage
click on three dots (…) and import each view zip file
The zip file will have two zip archives, one for views and one for the dashboard. Make sure to unzip each archive.
In today’s digital landscape, cybersecurity threats are constantly evolving, and organizations must adopt advanced solutions to stay ahead of malicious actors. VMware’s vDefend Network Detection and Response (NDR) emerges as a robust solution designed to safeguard enterprises against sophisticated cyber threats. This blog explores the features, benefits, and real-world applications of VMware vDefend NDR.
What is VMware vDefend NDR?
VMware vDefend NDR is an integrated cybersecurity platform that provides advanced threat detection and response capabilities for network environments. It leverages machine learning, behavioral analysis, and real-time threat intelligence to identify, block, and remediate cyber threats across the data center landscape
Designed to enhance an organization’s network security posture, vDefend NDR seamlessly integrates with VMware’s existing virtualization.
Key Features of VMware vDefend NDR
Real-Time Network Threat Detection:
vDefend NDR utilizes advanced machine learning algorithms and behavioral analytics to detect anomalies and malicious activities across network traffic in real time.
Threat intelligence feeds from global sources enhance its ability to identify emerging network threats.
Automated Incident Response:
Integration with VMware’s NSX platform allows for precise micro-segmentation and enhanced network security.
Benefits of VMware vDefend NDR
Enhanced Network Visibility:
Gain unparalleled visibility into network traffic and behavior.
Centralized dashboards provide actionable insights and facilitate proactive threat management.
Reduced Response Time:
Automation and orchestration reduce mean time to detect (MTTD) and mean time to respond (MTTR) to network incidents.
Conclusion
In an era where cyber threats are more sophisticated than ever, VMware vDefend NDR provides a powerful, integrated approach to securing modern networks. By combining advanced detection, automated response, and multi-layered protection, it empowers organizations to defend against evolving threats and maintain resilience in the face of cyber challenges.
Invest in VMware vDefend NDR to protect your network assets, ensure regulatory compliance, and secure your path to digital transformation.
When diving into the intricacies of the MITRE ATT&CK Framework alongside the powerful vDefend NTA (Network Traffic Analysis), detecting a multi-stage attack can be both a thrilling challenge and a vital mission. Here’s how you can embark on this critical journey:
Embrace the MITRE ATT&CK Framework: Immerse yourself in the world of tactics, techniques, and procedures (TTPs) wielded by attackers. This knowledge is your weapon, empowering you to pinpoint potential indicators of compromise (IOCs) that are crucial in recognizing the complexities of multi-stage attacks.
Create Your Baseline: Harness the capabilities of vDefend NTA to scrutinize your network traffic and establish a detailed baseline of normal activity. This foundational understanding will serve as a key to unlock the detection of anomalies that could signal malicious undertakings.
Vigilantly Monitor Traffic Behavior: Keep a watchful eye on your network for any unusual patterns. Seek out the unexpected connections to foreign IP addresses, strange protocols in play, or sudden spikes in data transfer. With vDefend NTA, you can visualize these telltale signs, turning data into actionable insights.
Correlate Events with Precision: Leverage threat intelligence to interconnect the events observed by vDefend NTA with the well-documented TTPs of the MITRE ATT&CK Framework. Delve into the stages of the attack—be it initial access, execution, or persistence—by analyzing the activities as they unfold.
Detect and Respond with Urgency: Implement robust detection rules that are finely tuned to the identified tactics and techniques. For instance, should a credential dumping technique rear its head, launch an immediate investigation into potential lateral movements or privilege escalations.
Commit to Continuous Improvement: Following an incident, engage in a rigorous post-mortem analysis to unravel the events leading to the attack. Use these insights to refine and enhance your detection capabilities, ensuring you remain at the forefront against evolving TTPs. By weaving together the MITRE ATT&CK Framework with vDefend NTA, you can dramatically elevate your prowess in detecting and responding to the formidable nature of multi-stage attacks—an endeavor essential for safeguarding your digital landscape.
Example of Traffic Behavior Lateral Movement with Remote Services:
I keep asking myself, is fatigue of hearing about ransomware setting in?
It is understandable if fatigue is setting in, but it can not be stressed enough how important this topic is.
Why is it important? Is it the 4000+ attacks a day? That there is a successful attack rate every 11 seconds or the $20B+ damage in 2021?
Nope, the why is “Your data has value, and your data can cause harm to your business, employees, and customers.” I tell customers, “A Ransomeware attack is as devesting or more devesting than a disaster.”
That brings us to my 1st lesson learned; I can recall a customer over ten years ago that lost its infrastructure to what would now be considered a simple malware attack that formated C:\. This month, I worked with a customer hit with a more sophisticated attack that corrupted all VMFS volumes and destroyed Active Directory infrastructure. The common thread was the sheer panic of how do I recover? Have we not advanced in this space over the last decade?
Thre is an endless array of recovery technology that backups and recovers applications from VMware Cloud Disaster Recover to Veeam. The technology is there, but the process is not in many cases.
Have Immutable Backups Ready
Practice, Practice, Practice Recovery!
Not sure saying practice three times is enough; the ability to recover promptly is the number one thing you can do to protect your business from data loss and paying a hefty ransom.
Now Lets Talk about where Ransomware is toady.
Ransomware is no longer just a single attacker; it is full fledge business to make profits, including distributing the technology to anyone willing to pay them a percentage of the ransom.
Double exfiltration is now common in all attacks. Let’s put that in context, and the attacker will extract your data and then either encrypt or destroy your infrastructure and data. Attackers want to have the only copy of your data, enhancing your chances of paying for it.
Security Is A Team Sport
Let’s talk about protecting your data; this is a vast topic covering multiple technologies, governance, and compliance entities.
My last couple of blogs covers layered network defense and NIST compliance. I will sum it up by saying layer your network defense from the perimeter to the data source with micro-segmentation.
Identity Management is a critical protection for your data; 76% of attacks gain privileged access to carry out and avoid detection. Limiting privileged access is a massive step in the right direction.
Endpoint Protection with NGAV and EDR has become 1st thing people think of when it comes to ransomware protection. For a good reason, this is where attacks start. The ability to see unusual behavior between correlated endpoints is as powerful as seeing unusual behavior on IPS/IDS software on the network. To be clear, one is not better than the other they complement each other in a holistic approach.
As we advance in reading telemetry data from both EndPoint Detection Response (EDR) and Network Advanced Threat Protection (ATP) with different ML/AI techniques, we can detect and prevent a large number of attacks. The cynical side of me worries that now Ransomeware is a well-funded business because our attackers will also gain the advantage of ML/AI.
Will you allow your assets escape.
Let’s not forget the basics of IT hygiene. updates, patching, following security guidelines from each vendor. Remember to trust but verify; make sure you check to ensure these guidelines are followed and updated. Early we talked about privileged account access making up 76% of attacks, and doing IT Hygiene will help stop the other 24%.
In summary, assess your security gaps, layer in process, and technologies for Endpoint and Network Protection. Protect and recover your data! Practice, Practice, Practice recovery!
To close out, I want to share one last word of wisdom “Security is a team sport.” It takes every employee in a business to ward off today’s attackers.